How do you track movement in the SERPs?
Do you keep a manual spreadsheet that you update diligently every day? Maybe you only have access to weekly data?
Neither option is ideal, especially when you want to track a large volume of keywords, competitors and SERP features across multiple clients and different search engines.
SERP tracking tools allow you to enter all the keywords you want to monitor, along with their respective SERP features.
No more manual (and probably inaccurate) spreadsheets. And no more waiting for fresh data.
In this post, we'll explore the key features to look for in SERP tracking software, and look at a shortlist of tools to consider and how they stack up against each other.
The best SERP Trackers:
- AccuRanker – fastest and most accurate standalone daily SERP tracker, but more expensive.
- ProRankTracker – cost-effective standalone SERP tracking solution with solid reporting capabilities.
- Advanced Web Ranking (AWR) – advanced standalone SERP tracker with excellent white-label reports.
- Semrush Position Tracker – accurate daily SERP tracker that’s part of a leading all-in-one SEO platform.
- SERPWatcher – affordable SERP checker that’s part of Mangool’s SEO suite.
- SE Ranking – cost-effective rank tracker that’s part of an all-in-one SEO toolset.
- Nightwatch – accurate and affordable daily rank tracker.
If you want to skip ahead to a specific section in the post, please use the jump links below:
Disclosure: There are some affiliate links in this article. If you decide to purchase a tool through one of those affiliate links, I will receive a commission at no additional cost to you. Thanks for your support.
Why Should You Invest in SERP Tracking Software?
One of the leading indicators to validate your efforts, and justify an investment in SEO, is the ability to accurately track the movements of your SERP features and positions across different search engines, locations, and devices.
You need to be able to show progress. And the right SERP tracking software can help you do that at a granular level, and tie it back to key business objectives (more on this later).
SERP trackers will enable you to:
- Monitor rankings across devices, locations, search engines and intent buckets.
- Notify you when your ranking drops, so you can react quickly and fix any problems.
- Track competitor performance, so you can identify their strengths and weaknesses.
- Track where you are gaining and losing visibility across a range of SERP features - featured snippets, carousels, videos and more.
- Show the correlation between rankings, traffic, and conversions/ revenue.
And a lot more.
9 Features to Look for in SERP Tracking Software
In this section, we’ll highlight the essential features you need to consider when looking for the best SERP tracking software.
#1. Access accurate on-demand ranking updates
SERP positions change fast, so you’ll need a SERP tracker that’s frequently updated with the latest accurate ranking data. You don't want to have to wait days for tools to update. You need access to real-time on-demand data.
AccuRanker (aff) is a leader in this category. The software updates your keyword sets automatically every 24-hours, and if you want, you can refresh the rankings data on-demand with the click of a button:
#2. Monitor performance across SERP features
When you’re looking to rank in Position #0, or grab a specific SERP feature - video, events, carousel, knowledge card etc - you first need to know which keywords trigger them, and then find out which actions are needed to steal them from the competition.
For instance, keywords with existing top 3 rankings will often only require minor content updates to grab a SERP feature.
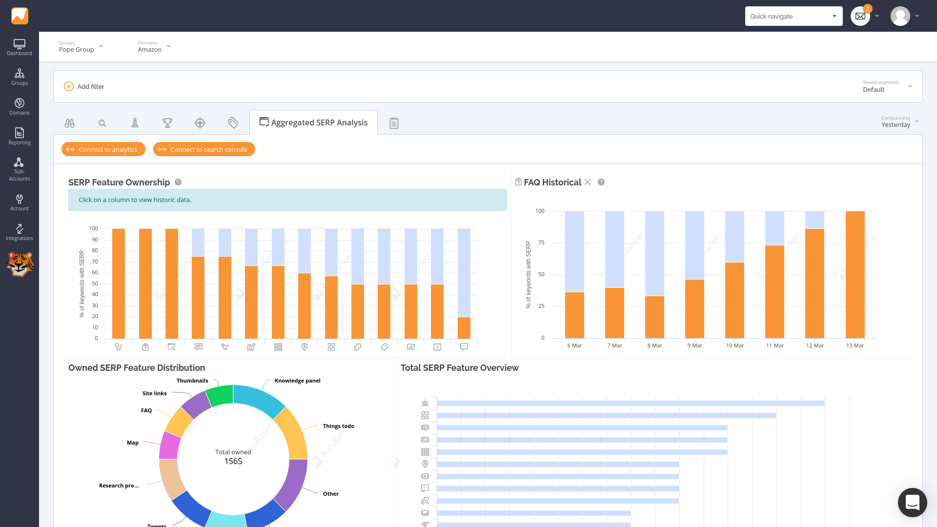
With AccuRanker’s Aggregated SERP Analysis tool, you can track the movement of 50+ different SERP features across all of your keywords in a single view, so you know exactly where all the opportunities are, and how to captialize on them.
AccurRanker's dashboard will show you how many SERP features you've gained over time, and provide a filterable breakdown of the different types.
#3. Track SERP movement across all major search engines
Many SERP tracking tools will only allow you to track keyword rankings on Google.
But if you want to monitor your SEO correctly, especially if you have clients in countries like China and Russia, then you’ll need to track SERP movement across all the major search engines.
AccuRanker (aff) lets you choose from Google, Bing, Baidu, Yandex, and YouTube search engines:
#4. Granular tracking (by location and device)
You’ll also need to look for SERP tracking software that offers granular details as well as a high-level dashboard.
For example, you may want to track SERP movements for international or national campaigns, and all the way down to the zip code level so you can serve local clients.
Plus, you’ll also want the option to differentiate between mobile and desktop rankings.
Semrush (aff) lets you track keyword rankings at country, state, or city level, and compare keyword positions for desktop and mobile:
#5. Map SERP movements to traffic and revenue/ conversions
Tracking changes in your SERP positions is absolutely necessary. But how do you correlate higher rankings with traffic, conversions and revenue?
AccuRanker’s Landing Pages report helps you find out which URLs are driving the most traffic and revenue for your business.
AccuRanker (aff) integrates with Google Analytics or Adobe Analytics to provide deeper insights into landing page performance.
The Landing Pages report combines AccuRanker data - keywords, search volume, Share of Voice etc - with Google Analytics data - organic visitors, bounce rate, goals, revenue, load time etc - into one report so you get a complete picture of how SERP movements are affecting your bottom line:
#6. View historical rank performance
Most SERP trackers will only provide a "point-in-time" rankings update.
But with a tracker like AccuRanker, you can view the full rank history of a given term to see how performance has been trending over time, and compare rankings against your competitors:
#7. Run competitor comparisons
Rankings are always fluctuating, so it’s crucial to be able to track where you are gaining and losing ground to your competition to identify threats and opportunities.
Semrush distributes keywords into groups or buckets by position – e.g. 1-3, 4-10, 11–50, etc. – so you can track progress and compare ranking distribution against competitors:
#8. Tag and segment rankings data
Most SERP tracking tools include keyword tagging functionality. But not all keywords are created equally, so you need to be able to view SERP performance by topic, funnel, content/ asset types, and devices.
AccuRanker allows you to segment and analyze SERP data across a host of metrics, including Share of Voice, Search Engine, Location, Rank Change, and a list of others:
#9. Generate white-label reports
Aside from accessing on-demand SERP data, you’ll also want to be able to put together an easy-to-digest report that clearly shows progress, either natively or through a third-party connection with a tool like Google Data Studio or Databox (aff).
AccuRanker (aff) includes native white-label reports that can be scheduled to out to clients:
And also integrates (aff) with third-party tools like Google Data Studio:
"The thing that really got me using them heavily in the last month or two is their Google Data Studio connector.
Combining the tag feature, as well as the Share of Voice metric from AccuRanker has been a big help in making these reports immediately digestible."
Ian Howells
Co-Founder, Traffic Think Tank

7 Best SERP Tracking Tools to Consider in 2022
There’s countless SERP tracking tools on the market. But we’ve done the research to provide a shortlist of the best SERP trackers that provide most, if not all, the features listed above.
In this section, we’ll take a look at three dedicated SERP trackers, as well as three SERP tracking tools that are part of leading all-in-one SEO platforms, in case you don’t want to pay for a separate SERP tracker.
#1. AccuRanker
AccuRanker (aff) is a standalone SERP tracking tool
used by SEO agencies and consultants to track rankings, monitor the competition and tie movements back to the traffic and conversions with the fastest and most accurate SERP data.
Over 32,000 companies trust the platform, including HubSpot, IKEA, and Kinsta.
Best SERP Tracking Features
AccuRanker has all the typical SERP tracking features, but it stands out from most other tools, as you can:
- Run accurate on-demand updates of ranking data.
- Assess market performance with its Share of Voice (SoV) metric.
- Track rankings across all major search engines, including Google, Bing, YouTube, Baidu, and Yandex.
- Track 50+ SERP features available for all of your keywords with the aggregated SERP analysis.
- View historical rank performance (most just give a point in time snapshot).
- Integrate with third-party software to allow you to bring traffic, goal, and revenue data into your ranking reports, and then visualize it beautifully in native reports or tools like Google Data Studio.
- Check local rankings for any address, city, or state.
- Filter and segment ranking data with tags, notes, and dates.
- View desktop and mobile rankings separately.
- Monitor the rankings of up to 10 competitors per domain.
- Analyze video ranking performance across different search engines.
Bonus resource: AccuRanker Review
Who is it for?
Agencies, SEO professionals, enterprise businesses and brands who need the most up-to-date and accurate ranking data, competitor monitoring, SERP analysis, and API access across all locations, devices and major search engines.
Pricing
AccuRanker has a range of subscription plans (aff) based on the number of keywords you want to monitor, starting at $116/month.
#2. ProRankTracker
ProRankTracker (aff) is a cost-effective standalone SERP tracking, analysis, and reporting tool used by 60,000+ customers.
Best SERP tracking features
- Get daily automatic updates of rankings, plus on-demand requests (depending on your plan).
- Track rankings across most major search engines, including Google, Yahoo, Bing, YouTube and listings on Amazon.
- Analyze the Top 100 SERP results for any of your keywords.
- View historical data and assess competitor performance.
- Track videos on YouTube and Google Videos.
- Track ecommerce sites/products on Amazon.
- Generate a variety of reports, including current ranking, progress, comparison, and benchmarks.
Who is it for?
SEM agencies, international companies, ecommerce brands and video marketers who want to get accurate SERP data across any location, across all devices in multiple different languages.
Pricing
ProRankTracker has a selection of pricing plans, starting at $13.50/month.
#3. Advanced Web Ranking (AWR)
Advanced Web Ranking (AWR) is a standalone SERP tracker used by thousands of SEOs and brands such as Microsft to track SERP movements across devices and locations, plus build customized white-label reports.
Best SERP tracking features
- Get fresh, accurate keyword rankings across all major search engines - Google, Yandex, Baidu, DuckDuckGo, Amazon, YouTube and more- in 170+ countries on a daily, weekly, or monthly basis.
- Track SERPs regardless of niche, location, or device.
- Measure market share and perform in-depth competitor SERP analysis.
- Monitor the aggregated list of websites you’re competing against for each keyword.
- Segment data and build in-depth, white-label reports.
- Integrate SERP data with third-party tools, such as Google Data Studio.
Who is it for?
In-house teams, agencies, and enterprises who want reliable SERP tracking data, competitor rankings, and comprehensive reports use AWR.
Pricing
AWR has a range of subscription plans, starting at $49/month.
#4. Semrush (Position Tracker)
Semrush (aff) is an all-in-one SEO toolset for digital marketing professionals. Over 10 million users from leading brands such as IBM, Apple, and Samsung, access the platform.
Its Position Tracking Tool allows you to monitor SERP movements from an international level, all the way down to the local map pack, across all device types.
Semrush boasts one of the most accurate daily rank trackers, making it easy to track competitors, monitor which URLs are gaining visibility in the SERPs, and segment ranking performance across tags, devices, location, and different SERP features.
Best SERP tracking features
The accuracy of Semrush’s Position Tracker rivals all the standalone SERP trackers, which is impressive considering it’s just one of the platform's many SEM tools.
In fact, 70 SEO experts nominated Semrush as the best rank tracker.
Semrush lets you:
- Monitor national, regional, and local search engine positions for any keyword.
- Check the Visibility index (based on the average position of the domain’s ranking pages) to gauge how your target keywords perform.
- Run side-by-side competitor comparisons.
- Set a date range of 7, 30, 60, or 90 days to view historical rank changes.
- Monitor SERP feature movements - videos, reviews, snippets, knowledge panel and more - and quickly spot new opportunities.
- Collect accurate daily SERP ranking data of domains, subdomains, subfolders, or URLs for any keyword, including desktop and mobile rankings.
- See the complete list of keywords appearing in the local pack of the SERPs.
- Analyze your video rankings to instantly spot gains and losses in your YouTube SEO campaigns.
- Generate branded or white-label SERP tracking reports.
Bonus SERP feature:
Surround Sound lets you analyze what pages rank in the top positions for a specific keyword and check how many mentions or backlinks your site gets.
Essentially, it’s a “visibility” metric showing what percentage of the overall SERP mentions your brand across a pre-defined set of keywords.
Who is it for?
Digital marketing professionals, SEO agencies, ecommerce brands, and large enterprises looking for a cost-effective all-in-one SEO platform that also provides an accurate, scalable SERP tracking solution.
Pricing
Semrush' SEO platform has a range of subscription plans (aff), starting at $119/month.
#5. SERPWatcher
SERPWatcher (affiliate) is the SERP tracking tool from Mangool's all-in-one SEO platform. It is an affordable, easy-to-use tracker that is trusted by some of the world's largest brands, including airbnb and adidas.
Best SERP tracking features
SERPWatcher’s Performance Index shows your website's organic traffic potential across all tracked keywords, in addition to ranking and volume metrics.
Use SERPWatcher to:
- Get daily ranking updates and check them in the SERP previews.
- Track historical data by any time frame, such as weekly, monthly, and quarterly.
- Get notified of all important rank changes via email alerts.
- Track rankings in 52,000+ locations (states, cities, counties, DMAs), on any device.
- Share interactive reports with clients and colleagues, plus schedule reports and set event-based alters via email.
Editor's note:
The Mangools toolset also includes SERPChecker, a SERP analysis tool that helps you:
- See all strengths and weaknesses of your competitors with 45+ SEO metrics.
- Evaluate SERP positions.
- Compare your website with competitors.
- Scan Local Search results for 50,000 locations.
- Detect Google SERP features influencing organic search results.
Who is it for?
Agencies, SEO professionals, startups and small business owners who want simplified SERP tracking and other easy-to-use SEO tools in one package use SERPWatcher by Mangools.
Pricing
Mangools has a range of subscription plans starting at $29.90/month.
#6. SE Ranking
SE Ranking is an all-in-one SEO toolset with a Position Tracking Tool that monitors keyword rankings in all the major search engines, across all locations and all devices.
Best SERP tracking features
SE Ranking claims to collect and store 100% accurate data by simulating user behaviour in a particular search engine and for a precisely targeted location.
You can use SE Ranking to:
- Track SERPs in Google, Yahoo, and Bing for any location and device.
- Track Google SERP features, Maps results, and Google Ads positions.
- Perform side-by-side comparisons of your rankings with up to 5 competitors.
- Get a visibility rating with all your search competitors (sorted by visibility score) based on your keywords.
- Get a retrospective view of the Top 100 search results and features.
- Share rankings with clients via a custom domain labeled with your brand.
Who is it for?
Digital agencies, SEO professionals, and small business owners who want accurate SERP tracking and other SEO tools in one package use SE Ranking.
Pricing
SE Ranking has a range of variable subscription plans, starting at $39/month. (Based on daily SERP updates for 250 keywords).
#7. Nightwatch
Nightwatch is one of the most accurate daily SERP trackers and is trusted by companies of all sizes, including Shopify, Scotiabank, and Coinbase. The tool lets you discover your exact search engine rankings from 107,296 locations worldwide.
Best SERP tracking features
- Track your critical keywords in 107,296 locations worldwide across the search engine results page and map pack.
- Track local SERP and map pack rankings down to a zip-code level with daily updates.
- Access any Google Data Center on the planet for accurate local rank tracking.
- Keep an eye on daily rankings on all the major search engines, including DuckDuckGo and Bing.
- Track your SERP features and discover placements to rank globally and locally.
- Identify decaying content and “low-hanging fruit” ranking opportunities using custom segments.
- Analyze the performance of transactional keywords, groups of pages, and more.
- Import data from Google Analytics and Search Console to bolster reporting.
- Create eye-catching, easy-to-interpret white-labeled reports using the drag-and-drop editor.
Who is it for?
Nightwatch has three different plans - Starter, Optimize and Agency - that cater to the needs of companies of all sizes, from freelancers and SMBs to agencies and larger enterprise businesses.
Pricing
Nightwatch offers a 14-day free trial, and paid plans start at $39/month.
Which SERP Tracking Tool is Right for Your Business?
SERP tracking software is essential for monitoring your SEO performance, competitors, and spotting new organic growth opportunities.
We looked at the seven top SERP tracking tools – four standalone trackers, plus three SERP trackers that are part of all-in-one SEO toolsets.
My recommended standalone SERP tracker is AccuRanker (aff). But if you’re looking for a solid tracker that’s part of a leading all-in-one SEO platform, I recommend Semrush (aff).
At a minimum, when you're evaluating a SERP tracking solution, remember to check for these key features:
- Access accurate on-demand ranking updates
- Track SERP movement across all major search engines
- Granular tracking (by location and device)
- View historical rank performance
- Run competitor comparisons
- Tag and segment rankings data
- Generate white-label reports
Let us know in the comments which SERP tracker you’re using.






















Awesome list! But you should try Rankz, which blow your mind 🙂
Thanks Rahul! I’ll have to check it out.